BI Forum 2014 preview - No Silver Bullets : OBIEE Performance in the Real World

Published by in OBIEE, ODI, Performance at https://rmoff.net/2014/04/03/bi-forum-2014-preview-no-silver-bullets-obiee-performance-in-the-real-world/

Table of Contents
OBIEEODIPerformance
This post originally appeared on the Rittman Mead blog.

I’m honoured to have been accepted to speak at this year’s Rittman Mead BI Forum, the sixth year of this expert-level conference that draws some of the best Oracle BI/DW minds together from around the world. It’s running May 8th-9th in Brighton, and May 15-16th in Atlanta, with an optional masterclass from Cloudera’s Lars George the day before the conference itself at each venue.

My first visit to the BI Forum was in 2009 where I presented Performance Testing OBIEE, and now five years later (five years!) I’m back, like a stuck record, talking about the same thing - performance. That I’m still talking about it means that there’s still an audience for it, and this time I’m looking beyond just testing performance, but how it’s approached by people working with OBIEE. For an industry built around 1s and 0s, computers doing just what you tell them to and nothing else, there is a surprising amount of suspect folklore and "best practices" used when it comes to "fixing" performance problems.

OBIEE performance good luck charm

Getting good performance with OBIEE is just a matter of being methodical. Understanding where to look for information is half the battle. By understanding where the time goes, improvements can be targeted where they will be most effective. Heavily influence by Cary Millsap and his Method-R approach to performance, I will look at how to practically apply this to OBIEE. Most of the information needed to build up a full picture is available readily from OBIEE’s log files

457ctimeprofile

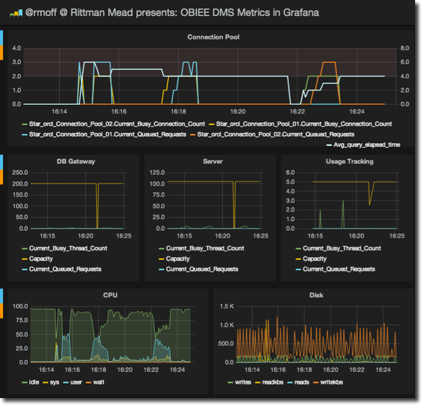
I’ll also dig a bit deeper into OBIEE, exploring how to determine how the system’s behaving "under the covers". The primary technique for this is through OBIEE’s DMS metrics which I have written about recently in relation to the new Rittman Mead open-source tool, obi-metrics-agent and am using day-to-day to rapidly examine and resolve performance problems that clients see.

458cobiee grafana

I’m excited to be presenting again on this topic, and I hope to see you in Brighton next month. The conference always sells out, so don’t delay - register today!


The slides are now available on slideshare: No Silver Bullets - OBIEE Performance in the Real World

This post originally appeared on the Rittman Mead blog.